1
十八世纪科学、技术和哲学史
1.5.5 五、弹性
五、弹性
梁的理论

十八世纪初以前,只发表过三种关于梁的理论的重要著作。(1)伽利略在其《两种新科学》(Two New Sciences)(1638年)中勾勒出了一种数学理论,它认为,一根肱梁上的载荷和在其“断裂底”上引起的抗力是作用于一根转向杆的两个力,以使它们各自关于一根轴的矩相平衡,这根轴就是拱腹平面与断裂底平面的交线。伽利略没有考虑弹性形变,而且认为抗力在断裂底上是均匀分布的。(2)埃德梅·马里奥特在其《论水的运动》(Traité du Mouvement des eaux)(1686年)中论证说,情况不可能如此,因为构成梁的物质的纤维的伸长是不等的。他仍然采用伽利略的轴,计算出他的材料的“绝对抗力”即直接抗张强度的矩为伽利略的估值的三分之二。当他注意到在一个简单对称截面上,一半纤维伸长,一半被压缩的情况后,便提出了一个更为精确的理论(这个理论使他的矩只有伽利略的三分之一)。但是,这理论更不令人满意,而他做了一些粗糙的实验后,却墨守着这个理论。由于得到了莱布尼茨的支持,这个理论在十八世纪里始终是一个同伽利略理论相抗衡的理论。(3)罗伯特·胡克在他的卡特勒讲义《势的恢复》(De potentia restitutiva)(1678年)中表明,施加的载荷与因而产生的畸变是成简单比例关系的。他由此为用伽利略所忽视的弹性形变来研究这个问题奠定了基础。马特里奥也没有认识到这种形变的重要意义。在解决这个问题的进程中,胡克定律即Ut tensio sic vis(应变与应力成正比)是最重要的一步。但是,它曾被忽视了一个多世纪。

图27—载荷—伸长曲线

十八世纪发表的对于弹性理论的贡献中,最重要的是雅各布·伯努利、欧勒和库仑三人的贡献。

图28—伯努利的弹性曲线
图29—伯努利理论应用于梁
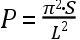
伯努利对问题的实质进行了实验研究。但是,实质恰恰表现反常。因此,这导致伯努利误以为应变的增大率比产生它们的应力的增大率要小。如图27所示。图中,e1与e的比小于t1与t的比。由于忽视了物理的比例极限的存在,伯努利想象一个张力足可使一件材料的长度增长一倍,而压缩力无论多大也不能使其长度减小到零。伯努利进而又错误地漠视了梁的中性层(即无应力层),在那里压缩终止而伸长开始。于是,他又回到了马里奥特那不能令人满意的假说上去了。然而,伯努利对挠曲理论作出了一项极其重要的贡献,这就是他表明,一个挠曲构件的曲率与其纤维的应变成正比(见图28和29)。作为一种能作数学处理的情形,他假设,这些应变与纤维中所受的力成正比——这也就是胡克定律。于是,他得到了一个连结一个挠曲板条的曲率与挠曲力的矩的方程。这是一种理论上的确实进步。后来经欧勒简化了的伯努利理论,以一根弹性梁为例就是说(见图29):如果R为中性轴在点S处的曲率半径,S是取决于材料弹性性质和过AB的截面的大小的一个常数,那么,曲率=1/R=(W·x)/S。W·x是图示例子中截面AB的挠矩。S可以称为截面的倔强矩。

欧勒不仅把伯努利理论应用于梁,而且还应用于支柱,并由此作出了一项具有根本意义的发现,其后一切关于支柱性能的理论皆由之引出。在他于1757年递交柏林学院(Mém. ,Ⅹ Ⅲ,pp.252—82)的题为《论支柱的力》(Sur la force des Colonnes)的论文中,他分析了一根由各向同性的匀质材料构成的细长弹性直支柱在负有完全集中的载荷时开始发生挠曲的条件。他发现,如果不考虑支柱长度与连结其两端的的差异,则有

图30—欧勒的支柱理论

(1) 在达到某临界载荷之前,不会发生任何挠曲;

(2) 处于临界载荷时,支柱的轴呈正弦曲线的形状;

(3) 在支柱开始挠曲后,不管程度多么轻微,作用于杆臂的载荷都造成挠曲y(图30),从而使支柱因弯折而完全断裂。

如果P为临界载荷,L为支柱从加载点到支承点的长度,那么,致断载荷便由方程 给出。倔强矩S可以分为两个部分,即一个力和长度平方,从而使之类似于转动惯量。一根梁或支柱的截面的转动惯量这一术语现在仍在使用,用来冠称梁或支柱的横截面关于一根中央轴的第二矩。这与欧勒所引入的术语意义不太一样,也没有那么恰当。

支柱性能表现出来的不连续性使欧勒颇感困惑,特别是与图31所示的那样一根梁的性能相比较的时候。他表明,在图31中,由力Q在A点产生的挠曲可以表示为 。Q值的任何增加,不管多么小,都会引起δ值相应增加,而未出现临界值。

库仑在其论文《建筑静力学问题》(Statical Problems applied to Architecture)(Mém.par divers savants étrangers,1773)中率先对作用于一根肱梁的一个典型横截面的力(参见图32)作了合理的全面讨论。AD是典型截面,距载荷W的作用线的距离为x。作用于这个截面的全部内力联合抵抗W要在截面处将梁折断的倾向。截面上部的材料将提供抗张力,例如QP,而截面下部的材料将提供抗压力,例如Q′P′。把作用于梁的ADKJ部分的力沿水平和垂直两个方向分解,我们便知道,为了达致平衡,

图31—肱梁的挠曲
图32—库仑的梁理论

(1) 张力的和MP必须与压力的和M′P′平衡,即面积ABMC必须等于面积DEM′C;

(2) 诸如QM、Q′M′等等垂直分量之和必须等于W;

(3) 力MP、M′P′关于C的矩之和必须等于矩W·x,即 。不论各构元的畸变和其内聚性的关系怎样,上述三个条件都必须得到满足。

过去从未有人对这个问题作出过如此明了的概述。

如果这根梁是由完全弹性的木材制成的,就是说,材料的伸长和压缩与造成它们的力成正比,那么,材料在肱梁固定端的那个构元jfhk将呈楔形jgmk,三角形ofg将与三角形ohm相等;这样(由于库仑考虑的是长方形截面),of必定等于oh。

三角形ofg(代表张力)关于o的矩为 ;既然n=(1/2)d,所以该截面上的所有张力和压力的矩的总和=(e1·d2)/6=W·L

内力的垂直方向分量如QM被忽略不计,因为在库仑看来,如果L与d的比很大,则这些分量的效应很小。认识到切力对一根中空长梁的挠曲没有显著作用,这是一个重要而又新颖的见解。

然而,库仑也犯了一个当时常见的错误:他认为,有些物质例如石头是不可伸长的,因而伽利略理论适用于这些物质。

库仑的扭转理论

图33—库仑
库仑在他一篇论磁罗盘的论文中首次概述他的扭转理论,并描述了丝绸和发丝的扭转实验,该文发表于1777年的《外国学者报告集》(Mémoires Par Divers Savants Étrangers)。他对金属抗扭转力的研究的描述见于他在1784年递交科学院的一篇论文,该文发表于当年那卷《备忘录》。在那篇论文中,他考察了一根金属线所承受的扭转的角度和其长度、直径与弹性性质之间的关系;描绘了扭秤和扭秤对测量微小力的应用;并就弹性和内聚性分别在金属因受应力而发生的塑性屈服中所起作用提出了一个格外新颖的理论。1884年法国物理学会编印出版的《论文集》(Collection de mémoires)的第一卷转载了这两篇论文。

库仑所采用的实验方法是竖直地悬吊一根金属丝,其下端同轴地系一个重的金属筒。筒带有一根在一个水平环形标度上移动的指针,记录金属丝下端相对于固定的上端扭转了多少角度。重物被旋转某一加以量度的角度,以使金属丝扭转,然后放松。金属丝的弹性提供了推动力,使这系统回复到其正常位置。但是,由于筒的惯性,指针通过了零位,金属丝被沿相反方向扭转,这样便建立起可精确加以计时的振荡运动。

库仑提出了“扭力”与扭转角成正比的假说。如果事情果真这样,则由金属丝悬吊的圆筒的行为便处于一种简谐运动。设θ=偏离中性位置的角度,α=圆筒的角加速度。设圆柱体质量为M,半径为a,那么,圆筒的极转动惯量就是 。按照库仑的假说,转矩或扭矩可以表达为n·θ=[(Ma2)/2]·a,其中n是常数,取决于被扭转金属丝的材料的某种物理性质、它的长度L和直径D,由实验按某种方式确定。于是,我们就可以写下转矩为n·θ=[(Ma2)/2]·a,它给出a=(2nθ)/(Ma2)。

图34—库仑的扭转装置

在任何简谐运动中,周期时间都等于位移除以加速度所得的一个量的平方根的2π倍。因此,振荡完全一周的周期时间可由方程式 给出。库仑没有用过“简谐运动”和“极转动惯量”这样的术语;但是,他以最基本的原理来处理问题,却得到了同样的结果,只是他给出的是朝一个方向摆动一次的时间,而不是往复摆动完整一周的时间。

他对阻尼效应的研究导致一个没有实用价值的复杂公式。因此,我们避开这种研究,进而讨论他用以计算n的值的实验。

应当注意,T与摆动角无关。库仑发现,当角度很小时,情形的确如此,这样便证明,他关于抗扭力与扭转角成正比的假说是合理的。他做实验时所应用的是翼琴铁丝和黄铜丝。他用重量和半径各异的若干圆筒证实了T2与Ma2的比例性。这样,在用同一圆筒进行的任何实验系列中,他都能把T和n看作是仅有的变量。利用材料和直径相同但长度不等的金属丝进行实验后,他发现,T与长度L的平方根成正比。因此,n∝(1/T2)∝(1/L)。当使用材料和长度相同但直径不等的金属丝时,他发现,周期时间与所用的金属丝的重量成反比,误差不超过百分之三到四。一根给定长度的金属丝的重量与直径的平方成正比,但要加以精确测量则容易得多。

因此,对于一根重量为W而长度恒定的金属丝,这实验系列给出T∝(1/W)∝(1/D2)。所以,n∝(1/T2)∝(D4)。

如果我们用μ标示仅由金属的自然刚性所决定的一个系数,则该金属丝被扭转θ角后所产生的转矩可以表示为 转矩=(M·D4·θ)/L。铁丝和黄铜丝的μ值之比求得为10∶3,而米欣布罗克测定的这两种材料的抗张强度之比为5∶3。我们不知道为什么库仑期望这两个比相同;但显然他抱有这种期望,因为他提出,这种差异可能是由于材料经受的冷加工和退火处理的程度不同而造成的。一根丝线的扭转刚度仅是一根铁丝的二十分之一,而它在同样大张力载荷作用下却断裂了。

对经受大角度扭转的金属丝进行的实验,使库仑注意到,当载荷移去以后,弹性仍有所恢复,甚至在金属丝受到相当程度永久变定之后也是如此。铁和黄铜这类金属可以认为是完全弹性的,因此,压缩或展延它们的构分所必需的力与它们所受到的压缩或展延成正比。令人感兴趣的是,库仑在持有这种观点的同时,却还无保留地认为胡克阐明的定律是真实的。胡克定律受到雅各布·伯努利的诘难,而且实际上受到胡克工作和库仑工作相隔的那一个世纪里的每个著作家的轻视。然而,一个应变的物体的各个部分是靠与弹性完全不同的内聚性连接起来的。在扭转的最初阶段,构分发生变形,伸长和缩短,但不改变构分藉之黏附的点,因为产生最初扭转程度所必需的力小于内聚力。但是,当扭转角大到用以压缩或展延各构分的力等于使各构分连在一起的内聚力的时候,构分就会屈服,分离或者相互滑移。在一切延性物体中,都会发生这种各部分滑移的现象。但是,如果在这个过程中物体受到压缩,那么接触就会增加,而弹性的范围也会增大。不过,由于各构分都有固定的形状,所以这个过程就存在一个界限,超出这个界限,物体就不可能产生应变而又不破裂。材料的内聚性可以藉退火程度不同而故意改变,同时不改变其弹性。这一事实进一步说明了弹性和内聚性存在根本区别。当用铜丝进行试验时,库仑发现,甚至当抗扭强度降低一半时,弹性系数仍维持不变。同样,钢棒在不同程度回火条件下经受弯曲试验时,极限强度呈现宽广范围,而它们的弹性却实际上没有发生什么变化。把断裂主要归因于滑移的认识为库仑的后继者所忽视,直到二十世纪才又复活。

(参见 E.Mach,The Science of Mechanics,T.J.McCormack英译,5th edn. ,1942;S.B.Hamilton,“Coulomb”,载Trans.Newcomen Soc. ,Vol.Ⅹ Ⅶ,1936—7。)


[1] 线(line),长度单位,等于十二分之一英寸。——译者

[2] 法国长度单位,约合 英尺。——译者