项目建设内容:超微智慧图书馆管理平台、LSP新一代图书馆管理系统(纸)、电子资源管理与分析、智慧门户系统。
https://22044xzr.mh.chaoxing.com/page/104338/show
2.LSP
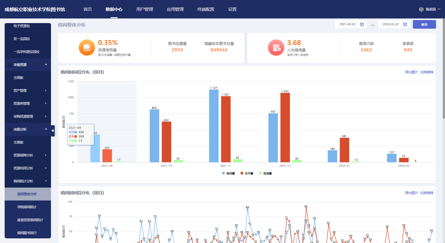
3.数据中心