1
现代城市规划与可持续发展
1.4.4.4 第四节 道路断面的规划
第四节 道路断面的规划

一、道路横断面红线宽度

沿着道路宽度方向,垂直于道路中心线所做的剖面,称为道路横断面。 道路横断面由车行道、人行道和绿化带等部分组成。 根据道路等级、功能不同,可有各种不同断面形式,但其宽度不得超过城市规划的控制线(通常称道路红线)宽度。 道路红线宽度内的道路总宽简称路幅。

二、道路横断面设计原则与基本要求

道路横断面设计应在城市规划的红线宽度范围内进行。 横断面形式、布置、各组成部分尺寸及比重应根据道路类别、级别、计算行车速度、设计年限的机动车道与非机动车道交通量和人流量、交通特性、交通组织、交通设施、地面杆线、地下管线、绿化和地形等因素统一安排。 其具体要求如下:

(1)保证车辆和行人交通的安全与通畅;

(2)横断面布置应与道路功能、沿街建筑物性质、沿线地形相协调;

(3)减少由于交通运输所产生的噪声,减少灰尘和废气等对大气的污染;

(4)满足路面排水及绿化、地面杆线、地下管线等公用设施布置的工程技术要求;

(5)节约城市用地、节省工程费用、兼顾城防要求;

(6)考虑远近期规划与建设的结合及过渡。

三、城市道路横断面典型类型及基本尺寸

《城市道路设计规范:CJJ37—90》给出的城市道路横断面有四种典型类型。

(一)单幅路横断面

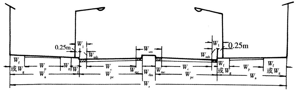
单幅路适用于机动车交通量不大,非机动车较少的次干路、支路以及用地不足、拆迁困难的旧城市道路。 其尺寸如图4-8所示。

图4-8 单幅路横断面

Wf-设施带宽;Wg-绿化带宽度;Wp-人行道路宽度;Wa-路侧带宽度;W1-侧向净宽;Wmb-非机动车道路缘带宽度;Wc-机动车车行道或机动、非机动车混合行驶车行道宽;Wpc-机动车道路面或机动与非机动车混合行驶路面宽度;Wr-红线宽度

1-路灯;2-电线杆

(二)双幅路横断面

双幅路适用于单向两条以上机动车车道、非机动车较少的道路。 有平行道路可供非机动车通行的快速路和郊区道路以及横向高差大或地形特殊的路段,亦可采用双幅路。 其特点是路面中心设置中间分隔带,如图4-9所示。 中间分隔各部分尺寸见表4-12。

图4-9 双幅路横断面

Wf,Wg…-同图4-8;Wmc-机动车道路绿带宽度;Wsm-中间分车带宽度;Wdm-中间分隔带宽度

3.三幅路横断面

三幅路适用于机动车交通量大、非机动车多、红线宽度大于或等于40m的道路。 其特点是中间机动车大道外设有非机动车道,且中间设有两侧分车带,如图4-10所示。 两侧分隔带各部分尺寸见表4-12。

图4-10 三幅路横断面

Wf,Wg…-同图4-9;Wb-非机动车车行道宽度;Wdb-两侧分隔带宽度;Wsb-两侧分车带宽度

4.四幅路横断面

四幅路适用于机动车速度高、单向两条以上机动车车道、非机动车多的快速路与主干路。 其特点是三幅路中间设中间分隔带,如图4-11所示。

图4-11 四幅路横断面

Wf,Wg…-同图4-10;Wsc-机动车车行道安全带宽度

四、城市道路宽度的计算及各部分尺寸的决定

(一)机动车车道宽度计算

通常城市干道上每个方向都不止一条车道。 当几条同向车道上的车流成分一样,彼此之间又无分隔带时,由于驾驶员惯于选择干扰较少的车道行驶,故靠近中线的车道通行能力最高,估算机动车道一个方向的通行能力,以各条车道的通行能力相加即得。根据前述式(4-4)算得设计年限的设计小时交通量Nh及式(4-3)算得的一条机动车车道的设计通行能力Nm,即可按下式求得机动车道宽度为

表4-7给出了一条机动车车道宽度值。

表4-7 一条机动车车道宽度

注:(1)大型汽车包括普通汽车及铰接车;

(2)小型车包括2t以下载货车、小型旅行车、吉普车、小客车及摩托车等;

(3)交叉进口道宽适当加宽。

2.非机动车车道宽度计算

非机动车车道宽度见表4-8。 现以自行车为例,求其道路总宽度。 由表4-8可见,一条自行车道宽度为1.0m。 不受平面交叉口影响时,一条自行车车道的路段可能通行能力为

Npb=3600Nbt/[tf(Wpb-0.5)] (4-6)

式中:Npb——一条自行车车道的路段可能通行能力,veh/(h·m);

tf——连续车流通过观测断面的时间段,s;

Nbt——在t秒时段内通过观测断面的自行车辆数,veh;

Wpb——自行车车道路面宽度,m。

表4-8 非机动车车道宽度

求得不受平面交叉口影响,一条自行车车道的路段设计通行能力为

Nb=abNpb  (4-7)

式中:Nb——一条自行车车道的路段设计通行能力,veh/(h·m);

ab——自行车车道的道路分类系数。 对快速路、主干路ab=0.80;次干路、支路口ab=0.90。

受平面交叉口影响,一条自行车车道的路段设计通行能力,有分隔设施时,推荐值为1000~1200veh/(h·m);以路面标线划分机动车与非机动车道时,推荐值为800~1000veh/(h·m)。 自行车交通量大的城市采用大值,小的采用小值。

同理,已知设计年限的设计小时自行车交通量Nbh(veh/h),除以Nb后,即得自行车道宽度(m)。

3.人行道宽度的计算

人行道宽度必须满足行人通行的安全和顺畅,用以下公式计算,但不得小于表4-11所示最小宽度。

WP=Nw/Nwl  (4-8)

式中:Wp——人行道宽度,m;

Nw——人行道高峰小时行人流量,p/h;

Nw1——1m宽人行道的设计行人通行能力,p/(h·m)。

人行道应分为人行道、人行横道、人行天桥和人行地道。 它们的可能通行能力见表4-9。 设计通行能力还要根据不同地点乘以相应的折减系数,见表4-10。 最小宽度见表4-11。

表4-9 人行道、人行横道、人行天桥、人行地道的可能通行能力

注:tgh为绿灯小时(h)。

表4-10 人行道、人行横道、人行天桥、人行地道的设计通行能力

表4-11 人行道最小宽度 单位:m

4.分车带宽度尺寸

前述分车带按其在横断面中的不同位置与功能分为中间分车带(简称中间带)及两侧分车带(简称两侧带)。 分车带由分隔带及两侧路缘带组成。 分隔带缘石围砌高出路面10~20cm。 分车带最小宽度及侧向净宽度等尺寸一般规定见表4-12。

表4-12 分车带最小宽度

注:(1)快速路及小于40km/h的次干路,按表中80km/h、40km/h规定算。

(2)支路可不设路缘带,但应保证25cm侧向净宽。

(3)表中分隔带最小宽度系按设施带宽度1m考虑的,如设施带宽度大于1m,应增加分隔带宽度。

2004年2月12日建设部、国家发改委、国土资源部、财政部联合下达《关于清理和控制城市建设中脱离实际的宽马路、大广场建设的通知》,要求一律停止批准红线宽度超过80m和超过2公顷的游憩集合广场,对今后规划设计给出了范围,见表4-13。

表4-13 有关城市宽马路、大广场的规定

五、城市道路纵断面设计基本原则

道路纵断面以及平面布置的选择与设计属于道桥专业的内容,这里只概括讲一下纵断面设计的五条基本原则。

(1)道路纵断面设计应根据城市规划控制标高并适应临街建筑立面布置和地面排水。

(2)为保证行车安全、舒适,纵坡宜缓顺,起伏不宜频繁。

(3)山城道路及新辟道路的纵断面应综合考虑土石方挖填的平衡、汽车运行的经济效益,合理确定标高及坡度。

(4)机动车与非机动车混合行驶的车行道,应按非机动车爬坡能力设计纵坡。

(5)纵断面设计应对沿线地形、地质、水文、气候、排水和地下管线要求综合考虑,机动车行道最大纵坡应按表4-14中规定的数值选用。

表4-14 机动车行道最大纵坡度

注:(1)海拔3000~4000m高原城市道路最大纵坡推荐值均减小1%;

(2)积雪寒冷地区最大纵坡推荐值不得超过6%。