重点内容摘要
一、概述:
要使发动机由静止状态过渡到工作状态,必须用外力转动发动机的曲轴,使气缸内吸入(或形成)可燃混合气并燃烧膨胀,工作循环才能自动进行。曲轴在外力作用下开始转动到发动机开始自动地怠速运转的全过程,称为发动机的起动。
二、起动机构成
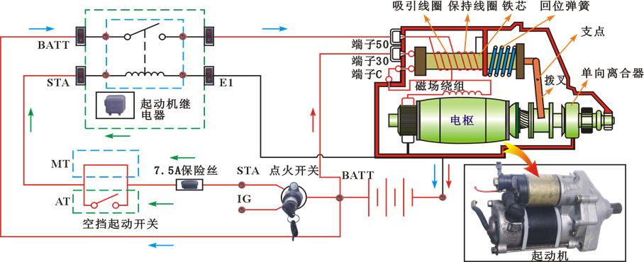
起动机一般由三部分组成:
(1)直流串激式电动机,其作用是产生转矩。
(2)传动机构(或称啮合机构),其作用是:在发动机起动时,使起动机驱动齿轮啮入飞轮齿环,将起动机转矩传给发动机曲轴;而在发动机起动后.使驱动齿轮打滑与飞轮齿环自动脱开。
(3)控制装置(即开关).用来接通和切断起动机与蓄电池之间的电路。在有些汽车上,还具有接入和隔除点火线圈附加电阻的作用。
三、起动机的功用
利用起动机将蓄电池的电能转换为机械能,再通过传动机构将发动机拖转起动。

起动系电路
四、起动机的检修与调整
1.电磁开关的检修
2.传动机构检修
(1)驱动齿轮检查
(2)单向离合器承受的转矩

3.直流电动机检查
(1)磁场绕组检修
A、断路故障
B、搭铁故障
C、绕组断路
(2)电枢绕组检修
A、断路(一般不会)
B、搭铁
C、匝间短路
D、电枢轴变曲度检查
4.换向器的检修
5、电刷与电刷架的检修
6、起动机的就机检测
7、起动机的常见故障及检测诊断
(1)起动机不转
(2)起动机启动无力
(3)起动机空转
打开点火开关时,方向盘解锁正常,说明防盗系统已经验证通过,EPC灯不亮,加之起动机不转,可以推断发动机控制单元工作异常。
一、故障现象
打开点火开关,方向盘解锁,EPC灯不亮。起动发动机,起动机不转。
二、故障诊断
打开点火开关时,方向盘解锁正常,说明防盗系统已经验证通过,EPC灯不亮,加之起动机不转,可以推断发动机控制单元工作异常。
连接解码仪,解码器无法到达J623,其他控制单元通讯正常,且在地址码53和地址码03中存在发动机控制单元无通信的故障码。
因为解码器未报CAN总线相关故障,而且解码器能进入其它系统,所以造成发动机无法进入的原因为:
【1】发动机控制单元自身故障;
【2】发动机控制单元电源电路故障;
【3】CAN总线系统局部故障。
打开点火开关,用万用表测量J623的供电端子(T91/5和T91/6)搭铁电压。若电压未达到蓄电池电压,则:发动机控制单元供电线路之间存在故障。打开点火开关,用万用表测量SB17两端搭铁电压。若两端压差为1~12V,那么说明熔丝熔断或虚接,需进行更换;若测量结果都为0V,则说明熔丝以前电路必存在故障。
内容来源于网络
一、课外知识拓展
二、起动系统检测维修(声明:视频来自于网络,仅作教学用)