学习任务:FSI+MPI双喷射系统
-
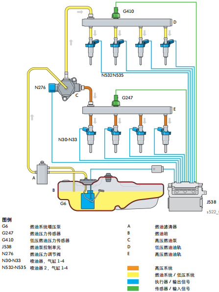
1 图:缸内缸外燃油...
-
2 视频:燃油供给系统
上一节
下一节


直喷汽油发动机所排出的细微炭烟颗粒,要比当前的柴油发动机最多能高出10倍,这个问题的讨论越来越多,这促使奥迪开发了双喷射系统。
可实现下述目标:
• 将系统压力从 150bar 提高到 200bar
• 改善噪音
• 达到EU-6关于颗粒质量和数量的要求(能将炭烟排放降低10倍)
• 降低废气排放(尤其是CO2),使之符合当前和将来的排放要求
• 适应另加的进气歧管喷射系统要求
• 降低部分负荷时的燃油消耗(这时使用MPI-喷射比较有利)
EA888系列发动机双喷射系统组成
EA888系列发动机双喷射系统喷射模式


