8.1 任务一、铣直角沟槽

知识目标:掌握直角沟槽铣削的工艺方法,掌握顺铣、逆铣基本概念,掌握立铣刀知识及直角沟槽的
检测方法。
技能目标:会正确装夹工件;会合理选定铣削参数和确定正确的加工工艺方法;会安全熟练地操作设备,
按要求独立完成沟槽加工达图样尺寸;会正确使用量检具检测控制台阶尺寸。
态度目标:培养学生自觉守纪的习惯,具有吃苦耐劳的精神,形成认真、严谨、求实的工作作风和团结协
作的团队精神。

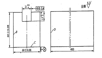
1:图纸分析
(1).根据图纸要求,完成直角沟槽的粗、精加工

1)台阶的技术要求分析。
此图六面体已加工完整,只要加工直角沟槽达到尺寸要求.
a尺寸公差:沟槽高度应该保证在15mm,上偏差为+0.12,下偏差为0;
宽应该保证在21mm,上偏差为+0.1,下偏差为0;
b形位公差:对称度公差为0.1
c表面粗糙度:全部表面粗糙度均为Ra=6.3
2)沟槽的铣削方法分析。
分析:沟槽除用三面刃铣刀以外,也可以用立铣刀加工得到,本次课主要是用
立铣刀铣削沟槽。
2:沟槽的铣削方法
(1)直角沟槽的种类
直角沟槽有敞开式、半封闭式和封闭式三种
(2)沟槽加工的常用刀具选择
1)直角沟槽常用铣刀

2)用三面刃铣直角沟槽
三面刃铣刀特别适宜加工较窄和较深的敞开式或半封闭式直角沟槽。对槽宽尺寸
精度较高的沟槽,通常选择小于槽宽的铣刀,采用扩大法,分两次或两次以上铣削
至要求。

3)用立铣刀(键槽铣刀)铣直角沟槽
立铣刀适宜加工两端封闭、底部穿通、槽宽精度要求较低的直角沟槽,如各种压板
上的穿通槽。由于立铣刀的端面刀刃不通过中心,因此,加工封闭直角沟槽时要预
钻落刀孔(或采用键槽铣刀加工)。立铣刀的强度及铣削刚性较差,容易折断或“让
刀”,使槽壁的深度方向斜度。所以加工较深的槽时应分层铣削,进给量要比三面
刃铣刀小些。对于尺寸较小,槽宽要求较高,深度较浅的封闭式或半封闭式直角沟
槽,可采用键槽铣刀加。分层铣削加工时就在槽的一端吃刀,以减少接刀痕迹。

3:直角沟槽的铣削加工步骤
(1)、机床与刀具的选择
1)X5032立式升降台铣床
2)机用平口钳
3)立铣刀(Φ20mm)
(2)、基准确定
加工台阶面工件时,应选择较大的平面作为基准,根据半成品尺寸,应选择B面为
精基准面。
(3)、工件的装夹
根据工件形状,选用机用平口钳装夹工件。将平口钳安放在工作台中间位置。利用
百分表校正固定钳口与工作台纵向进给方向平行,然后将工件的基准面与固定钳口
相贴合,下面垫上适当高度的平行垫铁,使工件的上平面高出钳口约16 mm后夹
紧,用铜锤轻轻敲击工件,使这与平行垫铁贴紧。
(4)切削用量选择
粗铣:vƒ=60mm/min,n=300r/min。
精铣:vƒ=35mm/min,n=375r/min。
(5)对刀方法
1)侧面对刀。开启主轴,移动横向工作台,使旋转的立铣刀缓缓与工件侧面相
接触时停止移动,在横向刻度盘上做好记号,纵向退出工件。根据测量零件尺寸和
图纸尺寸进行计算,横向工作台移动距离为铣刀半径加上零件厚度的一半,使铣刀
的中心在零件的对称平面上,并紧固横向工作台。
2)深度对刀。移动机床纵向、垂向工作台,使工件铣削部位处于铣刀下方。开
启主轴,升降台带动工件缓缓升高,使铣刀刚好切削到工件后停止上升,在垂向刻
度盘上做好标记,停车后下降工作台,纵向退出工件。然后垂向工作台分两次升高
14.5mm,留0.5mm精铣余量。
(6)切削加工
1)粗铣直角沟槽
摇动垂向手柄,调整铣削深度,留0.5mm左右深度精铣余量;摇动横向手柄,留
0.5mm左右侧壁精铣余量,紧固横向工作台;摇动纵向手柄,使工件靠近铣刀直至
接触,打开切削液开关,纵向机动进给完成粗铣;停机,关闭切削液开关,使工件
先垂向后纵向退出。
2)精铣直角沟槽
测量工件尺寸,确定精铣余量;操纵手柄,调整铣削深度,调整转速和进给量分别
为375r/min和37.5mm/min,用前述方法精铣平面;停机,关闭切削液开关。
3)去毛刺、测量
测量工件各尺寸,对称度、平行度和表面粗糙度过检测后若不符合要求,应重新铣
削加工到图样要求的尺寸
4)测量,卸下工件,去除毛刺
(6)操作注意事项
1)平口钳的固定钳口应调整好。
2)选择的垫铁应平行,铣削时工件与垫铁应清理干净。
3)铣削中不使用的进给机构要坚固。
4)铣削时,进给量和切削深度不能太大,铣削钢件时必须加入切削液。
4:学生操作训练
布置练习内容并分组加工
5:巡回指导
正确对刀;铣削过程中出现的不规范的行为习惯;加工中出现的问题。
6:检查考核
见加工图纸质量检测内容及评分标准
7:设备保养及整理现场
1)、使用后,清理机床并对铣床导轨及时擦洗上油,进行定期保养
2)、工具、量具收放整齐
3)、实训场所卫生打扫
8:课堂讲评
(1)对学生学习环节综合评价(动手能力及协作精神)
(2)直角沟槽铣削加工,在练习时存在的问题:
1)、个别同学在工件装夹时方法不正确,如垫铁和工件之间没有很好的
贴合,造成铣削深度不正确。
2)、出现加工平面与工件基准面不平行、不垂直的原因是:平口钳没有校
正好,或工件装夹校正出现误差,或工件装夹不牢固而产生位移。
3)、尺寸、对称度不正确的原因是:测量尺寸有错误,或刻度盘数值摇
错、或计算尺寸时有错误。
4)、平面上出现有刀痕、深肯的原因是:对刀时铣伤,或在铣削时没有将
不使用的工作台锁紧,或铣削时顺铣、逆铣没有掌握,使用顺铣时出现拉
刀工作台串动造成的。
教学视频:

1、教学所需考核表格
2、教学PPT
3、网络精品资源共享课(链接)
| 国家级精品资源共享课 | 无锡职业技术学院 | |
| 九江职业技术学院 | ||
| 深圳职业技术学院 | 平口钳 铣床主轴转速调整、进给量调整 铣水平面、铣斜面、铣直槽、 铣用压板铣削加工工艺 电机座铣削加工工艺 横向滑板铣削加工工艺、连接板铣削加工工艺、纵向丝杆架铣削工艺 | |
| 清华大学 | ||
| 华南理工大学 | 雕铣加工、数控铣削加工教学 | |
| 全国高校微课教学比赛 | 西安航空职业技术学院 | 数控铣加工实训—薄壁零件的加工 |
3、知识拓展


