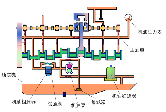
润滑系统的组成及润滑油路
上一节
下一节

![]()

发动机润滑系统主要由油底壳、集滤器、机油泵、机油滤清器、限压阀、旁通阀、油道、机油散热器、机油压力传感器、机油压力表和机油温度表等组成。
![]()

功用:保证机油在润滑系统内循环流动,并在发动机任何转速下都能以足够高的压力向需要润滑的部位输送足够数量的机油。



为减少机油泵的功率消耗,机油泵的供油量与发动机的实际机油需求量需要进行匹配,采用可变排量机油泵,能达到这样的要求。
![]()

功用:滤除机油中的金属磨屑、机械杂质和机油氧化物等。
机油滤清方式

整体式


分体式


![]()


如此,机油便在机油泵的作用下,在发动机缸体内不断循环流动,为发动机的正常运行提供保护。

